在线激光粒度仪设备供应商:上海传伟信息科技有限公司入驻粉享這/div>
中国粉体 2025/4/24 17:01:46 点击 520 欠/div>
导读在线激光粒度仪设备供应商:上海传伟信息科技有限公司入驻粉享這/div>

企业介绍

上海传伟信息科技有限公司(Shanghai Trueway Technology Co., Ltd)成立于2008年,专注于在线监测类设备的研发、生产和销售。在该领域有着近二十年经验的公司。目前是英国XOPTIX在线激光粒度仪和德国KIMA磨机负载在中国的总代理商和亚太地区的技术服务中心,传伟科技拥有经验丰富的国内技术服务团队,为用户提供优质高效的产品技术和服务,在水泥、金属粉末、非金属粉末、石油化工、采矿、制药、石墨碳素、电池正负极材料等众多领域赢得了用户高度认可。中国建材、海螺集团、金隅冀东、华新水泥、华润集团、山水集团等各大水泥企业、中国石油、中国石化、方大炭素以及众多锂电池和锂电材料等各领域龙头企业都已经广泛使用公司产品超过400套,并取得显著成效、br style="-webkit-tap-highlight-color: transparent; margin: 0px; padding: 0px; outline: 0px; max-width: 100%; box-sizing: border-box !important; overflow-wrap: break-word !important; visibility: visible;"/>


部分产品介绍


英国XOPTIX在线激光粒度仪



作为在线仪器专家和颗粒检测技术的领航者,XOPTIX在线粒度分析仪针对各种复杂的现场工况,采用一体式设计,免维护,易保养。特有的一键清洁系统,可实现一键吹扫功能。人性化的现场显示功能和用户配置软件,可随时根据需求任意调整,?6bit的高样品解析率是其他?2bit?6倍、/span>


WIPWare粒型在线监测系统


借助远程管理功能,用户可以在任何时间、任何地点通过各种设备访问其生产数据,以便于做出基于量化的决策,提升整体生产效率。此系统有助于减少停机时间,降低运营成本,并在颗粒物料的质量控制、破碎筛网检测、自动调整破碎机间隙、减少材料浪费、增加产出量、降低安全隐患及节能减排等方面展现出卓越的表现、/span>


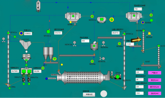
水泥磨机专家系统



磨机专家系统的核心运作机制在于精密构建粒度仪检测数据、O-sepa选粉机转速、高浓度风机效率、出磨提升机性能、循环风机状态、辊压机双进料装置的精确调节,以及磨机台时效率等多维度参数之间的动态关联模型。该系统以粒度仪的实时检测数据为核心调控依据,旨在维持产品质量的持续稳定。在此基础上,系统采用逆向调优策略,即从磨后工序出发,逆向逐级优化调整至前端各相关变量,以确保整体流程的协调与高效。特别地,除了辊压机功率控制模块采用其特有的控制逻辑外,其余所有控制模块均智能地以切入自动模式时的基准参数为起点,进行灵活而精准的调整,从而最大化系统效能与产品质量的双重优化、/span>

德国KIMA窑筒体冷却系绞/span>


由于二次燃料的使用越来越多,加之燃烧过程中的温度波动,导致耐火材料负荷增加,有可能出现窑壳-热点。为了减轻这种负担,常规方法是加装大型散热风扇用来降温。但是风扇的冷却由于空气热容低,冷却效果有限,而且噪音大,能耗高,德国KIMA窑筒体冷却系统采用窑壳红外水冷却系统,具有延长窑炉运行时间、降低机械张力、低噪音、低能耗等特点、/span>


欲了解更多,点击进入上海传伟信息科技有限公司>>

文章评论
相关资讯